氧化法脫硝
詳細介紹
目前 NOx 的控制方法
|
燃燒前脫硝 |
燃燒中脫硝 |
燃燒后脫硝 |
|
洗選 |
低溫燃燒 |
選擇性非催化還原脫硝(SNCR) |
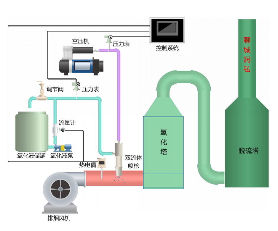
低溫氧化法
煙氣中NOx的主要組成是NO(占絕大部分)、NO2、N2O5等,NO難溶于水,反應活性較差,而NO2、N2O5等是可以溶于水并且與堿性容易進行反應,利用這一原理,選擇一強氧化劑可以將NO氧化成高價態(tài)的NO2、N2O3、N2O5等,且溶于水生成HNO2和HNO3,溶解能力大大進步,從而去除煙氣中的氮氧化物。目前來說,主要的強氧化劑主要有雙氧水、臭氧、次氯酸鈉、高錳酸鉀等。






